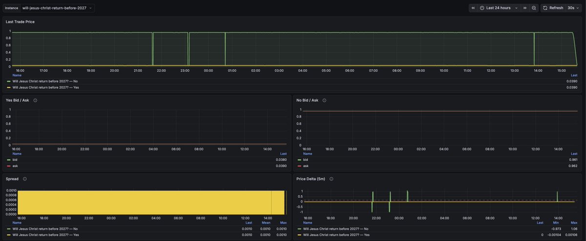
I built a Prometheus exporter for Polymarket and open-sourced it. The reason I built this is that the existing notification tools aren't advanced enough for my needs. For example, I want to get notified if there's a 20-cent change within 15 minutes. The alert rule would look like this: abs(delta(polymarket_last_trade_price[15m])) > 0.20 So far, I haven’t found any Polymarket notification tool that can do this. The closest one is the Polymarket Alerts (https://t.co/Ziq7vkXRS4) app, but it’s based on price + percentage change. This means you have to create a new alert every time the price moves far from the original reference point. There’s also a ready-to-use docker-compose example that includes Prometheus config, alert rules, a Grafana dashboard, and Alertmanager — everything you need to run it out of the box. Welcome to give me any feedback. I plan to add user monitoring features in the future if people are interested in the project. https://t.co/MYukU4sSTb

Share







Source:Show original
Disclaimer: The information on this page may have been obtained from third parties and does not necessarily reflect the views or opinions of KuCoin. This content is provided for general informational purposes only, without any representation or warranty of any kind, nor shall it be construed as financial or investment advice. KuCoin shall not be liable for any errors or omissions, or for any outcomes resulting from the use of this information.
Investments in digital assets can be risky. Please carefully evaluate the risks of a product and your risk tolerance based on your own financial circumstances. For more information, please refer to our Terms of Use and Risk Disclosure.