Aktiviti pembangun dan aktiviti pada rantai berjalan seiring.
Logikanya mudah: Semakin pantas sebuah blok rantai, semakin kuat lapisan penyelesaianannya, dan semakin tinggi jumlah transaksi keseluruhan yang boleh disokong. Dalam pengertian itu, koin stabil bukan blok pembina utama momentum dalam-blok.
Sebaliknya, mereka adalah salah satu daripada banyak kesudahan daripada ekosistem yang digerakkan oleh pembangun.
Dalam konteks ini, laporan terkini yang menonjolkan bagaimana Solana [SOL] menarik 4,100 pembangun baharu, meningkatkan bahagian pembangunnya kepada 23% sementara bahagian Ethereum [ETH] menurun, menandakan perubahan ketara dalam momentum.
Ia mencadangkan bahawa aktiviti pembina sebenar semakin menyokong pertumbuhan Solana, bukan sekadar arus spekulatif.

Dan secara semula jadi, kesan perbezaan ini di atas rantai adalah cukup jelas.
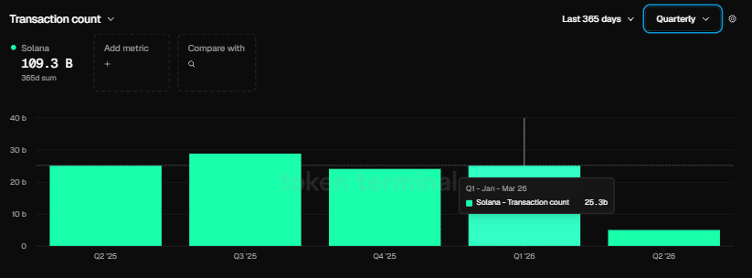
Seperti yang ditunjukkan oleh carta di atas, walaupun Ethereum menutup Q1 dengan volume transaksi sebanyak 200 juta, angka kuartalan terkuat dalam sejarahnya, ia masih tertinggal jauh daripada Solana. Solana berakhir pada kuartal yang sama dengan 25.3 bilion jumlah transaksi.
Untuk memberikan perspektif, Solana memproses lebih dari 125× lebih banyak transaksi berbanding ethereum dalam tempoh yang sama, menegaskan jurang besar dalam aktiviti rangkaian.
Pada dasarnya, jurang yang semakin lebar antara basis pembangun Solana dan ethereum mulai nampak jelas di atas rantai.
Lebih ramai pembangun bermaksud lebih ramai aplikasi, lebih banyak eksperimen, dan pada akhirnya lebih banyak penggunaan yang mengalir melalui rangkaian.
Secara semula jadi, ini menimbulkan soalan utama: Adakah peningkatan aktiviti pembangun menjadi katalis utama yang mendorong naratif terobosan SOL/ETH yang berpotensi?
Pertumbuhan koin stabil Solana mendorong naratif terobosan SOL/ETH
Kumpulan pembangun yang meningkat dan bilangan transaksi yang bertambah tidak berlaku tanpa asas koin stabil yang tumbuh.
Logiknya mudah: Sebarang pengembangan dalam penggunaan Solana di rantai memerlukan likuiditi koin stabil yang lebih mendalam untuk menyokong pembayaran, aliran DeFi, dan penyelesaian transaksi.
Lebih ramai pembangun yang membina aplikasi membawa kepada lebih banyak kes penggunaan, yang seterusnya mendorong peredaran koin stabil yang lebih tinggi di seluruh protokol.
Secara ketara, data keras menyokong ini.
Co-founder Raj Gokal berkata jumlah koin stabil di Solana pada tahun lepas mencapai $1 trilion, manakala bulan lepas sahaja hampir $1 trilion. Untuk memberikan perspektif, ini bermakna pertumbuhan kira-kira 12 kali ganda berbanding tahun sebelumnya, yang menonjolkan percepatan tajam dalam aktiviti penyelesaian atas rantai Solana dan membawa semula naratif penilaian rendah SOL/ETH.

Walaupun menutup Q1 dengan jumlah transaksi 125 kali lebih tinggi, nisbah SOL/ETH masih berakhir pada penurunan 5.84% pada kuartal tersebut. Dari sudut pandang teknikal, peralihan modal ke Solana jelas belum dihargai, menunjukkan jurang yang semakin lebar antara kekuatan di rantai dan prestasi pasaran relatif.
Soalan ini adalah: Bolehkah basis pembangun yang semakin membesar dan jejak koin stabil akhirnya menutup ketidaksepaduan ini?
Dari perspektif pada rantai, kesan pertumbuhan ini sudah jelas pada tahap asas. Seiring naratif DeFi terus mendapat perhatian, ekspansi ini kemungkinan akan semakin mendalam.
Dalam konteks ini, terobosan SOL/ETH mula kelihatan kurang seperti pergerakan jangka pendek dan lebih seperti pertaruhan struktur jangka panjang.


