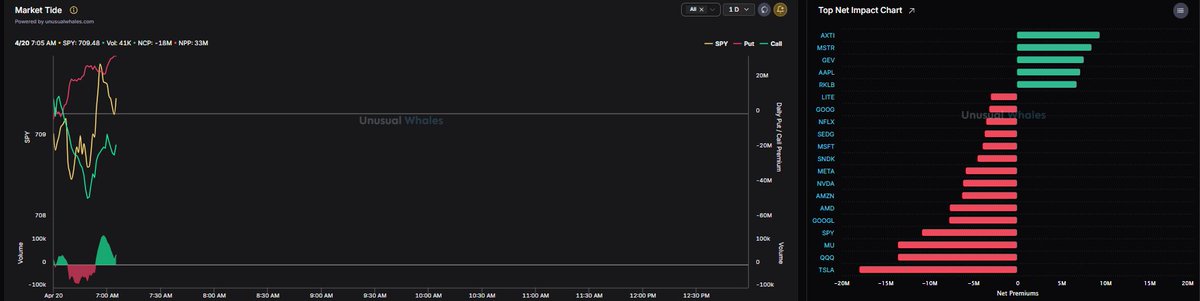
$SPY อยู่เหนือ 710 อาจเข้าสู่โหมดบีบอัดไปยังระดับ 715 ต่ำกว่า 708 ฉันคิดว่าอาจดิ่งลงสู่ระดับต่ำสุดที่ 705 $SPX ยังคงมีแนวโน้มขาขึ้นเหนือ 7110 ฉันจะไม่เล่น put จนกว่าจะต่ำกว่าระดับนั้น Put > call บน tide แต่ดูเหมือนราคาจะดูดซับข่าวลบจากสุดสัปดาห์ได้ดีมาก ขณะนี้ยังไม่มีทิศทางที่ชัดเจน $SPY $QQQ

แชร์









แหล่งที่มา:แสดงต้นฉบับ
คำปฏิเสธความรับผิดชอบ: ข้อมูลในหน้านี้อาจได้รับจากบุคคลที่สาม และไม่จำเป็นต้องสะท้อนถึงมุมมองหรือความคิดเห็นของ KuCoin เนื้อหานี้จัดทำขึ้นเพื่อวัตถุประสงค์ในการให้ข้อมูลทั่วไปเท่านั้น โดยไม่มีการรับรองหรือการรับประกัน และจะไม่ถูกตีความว่าเป็นคำแนะนำทางการเงินหรือการลงทุน KuCoin จะไม่รับผิดชอบต่อความผิดพลาดหรือการละเว้นในเนื้อหา หรือผลลัพธ์ใดๆ ที่เกิดจากการใช้ข้อมูลนี้
การลงทุนในสินทรัพย์ดิจิทัลอาจมีความเสี่ยง โปรดประเมินความเสี่ยงของผลิตภัณฑ์และความเสี่ยงที่คุณยอมรับได้อย่างรอบคอบตามสถานการณ์ทางการเงินของคุณเอง โปรดดูข้อมูลเพิ่มเติมได้ที่ข้อกำหนดการใช้งานและเอกสารเปิดเผยข้อมูลความเสี่ยงของเรา